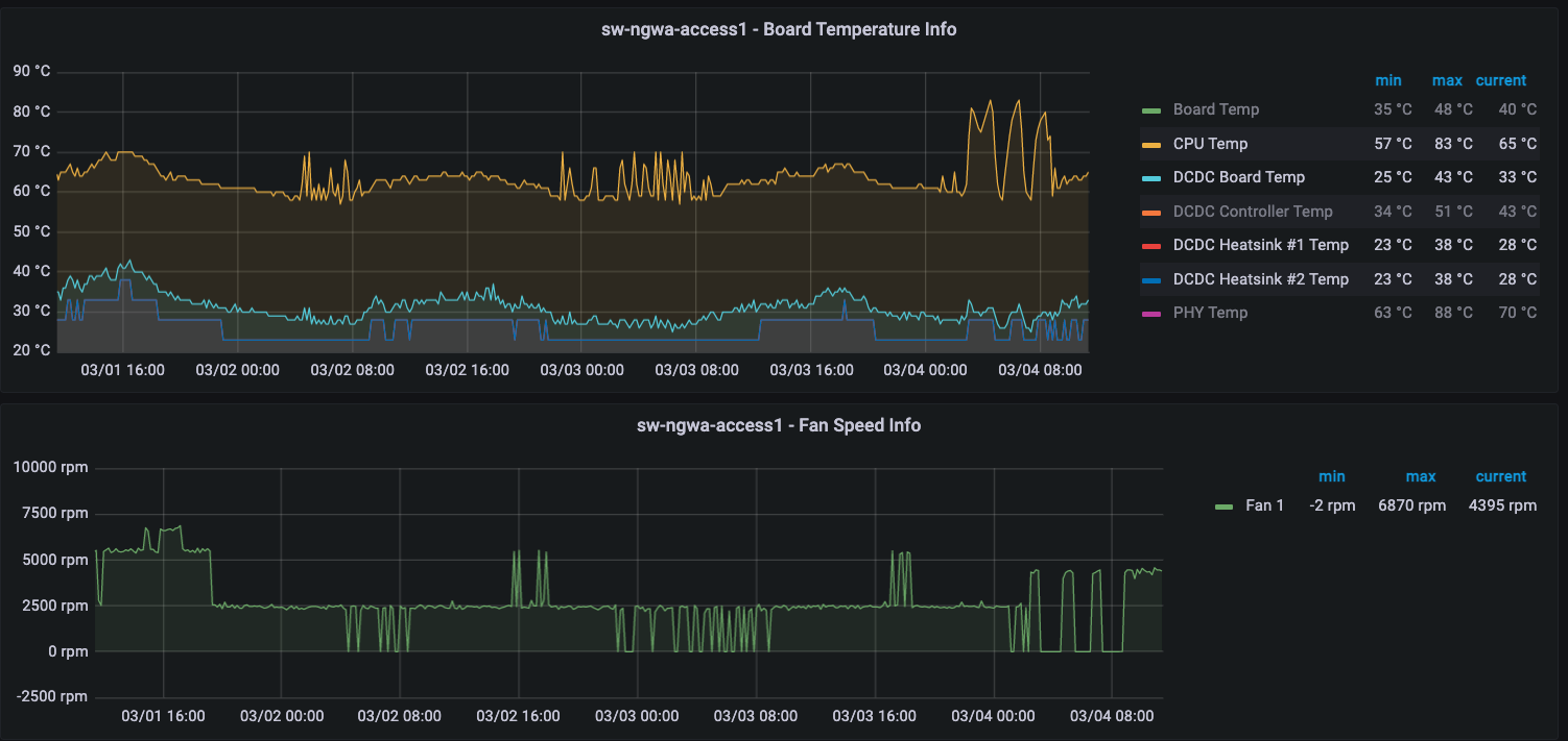
am also running into some odd behaviour with the fans since upgrading to 1.5.11. Ever since the upgrade, fan patterns have changed. Patterns seem to be different for each of the three models we have this firmware running on
WS-26-400-IDC (board rev B and new fans - new out of the box)
Previously, fans would ramp up when temperatures were increasing. Now for the most part, fans are just running at 6-7k RPM continuously
WS-12-150-DC (Board rev F - legacy fans)
Previous pattern was fan would almost always be running to at least 2500rpm and would change depending on fluctuations in temperature. New pattern: fan turns off when CPU temperature drops below 60° and then doesn't reactivate until CPU temperature is back up at 80°. The firmware upgrade happened just before all the spikes at the end
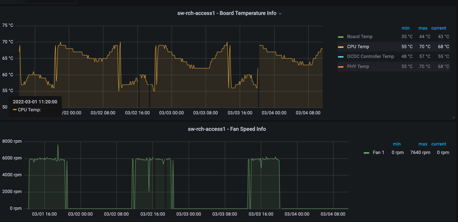
WS-8-150-DC (board rev F - new fans - Fresh out of the box with 1.5.11 loaded since deployment)
Same pattern where the fan turns on as soon as CPU temp hits 70° and turns off when the temperature reaches 55°. Remains off until the temperature is back up at 70°
So I have one switch that was replaced with a new one and different firmwares, I have a switch that was newly deployed with 1.5.11 and I have an existing deployed switch (admittedly on old fans) that was upgraded in production that are all showing fan patterns that do not match anything we have seen so far up to at least 1.5.8 (we did not upgrade any switches until 1.5.11 was released)
For the two switches that we have past data and new data, they were both running 1.5.0 and 1.5.2. Now I'm not sure whether firmware changes up to now has specifically made changes to how the fans work, but this pattern doesn't seem quite right. Constant thermal expansions on those CPUs will not be good in the long run
v1.5.11 Bug Reports and Comments
- andrew_bi
- Member
- Posts: 1
- Joined: Thu Aug 20, 2020 1:01 am
- Has thanked: 0 time
- Been thanked: 0 time
Re: v1.5.11 Bug Reports and Comments
Is there a CVE for the vulnerability that was patched?
Also +1 on the SSH Keys as we use these for handle backup system accounts
Also +1 on the SSH Keys as we use these for handle backup system accounts
-

sirhc - Employee

- Posts: 7634
- Joined: Tue Apr 08, 2014 3:48 pm
- Location: Lancaster, PA
- Has thanked: 1680 times
- Been thanked: 1361 times
Re: v1.5.11 Bug Reports and Comments
jpmoller wrote:am also running into some odd behavior with the fans since upgrading to 1.5.11. Ever since the upgrade, fan patterns have changed. Patterns seem to be different for each of the three models we have this firmware running on
Fan controls changed in firmware awhile ago because the original fans were discontinued and the replacement fan we could get did not offer us the same options for speed control.
There are many posts where I go into details on this. Here is a recent one viewtopic.php?f=17&t=7359&p=36373#p36373
One thing you can do is go to the Device Status Tab and see how the fans are detected. If you MIX new and old fans it can only control the fans at FULL speed.
Support is handled on the Forums not in Emails and PMs.
Before you ask a question use the Search function to see it has been answered before.
To do an Advanced Search click the magnifying glass in the Search Box.
To upload pictures click the Upload attachment link below the BLUE SUBMIT BUTTON.
Before you ask a question use the Search function to see it has been answered before.
To do an Advanced Search click the magnifying glass in the Search Box.
To upload pictures click the Upload attachment link below the BLUE SUBMIT BUTTON.
-

sirhc - Employee

- Posts: 7634
- Joined: Tue Apr 08, 2014 3:48 pm
- Location: Lancaster, PA
- Has thanked: 1680 times
- Been thanked: 1361 times
Re: v1.5.11 Bug Reports and Comments
jpmoller wrote:After upgrading the WS-12-250-DC to 1.5.11 overnight, ssh keys no longer work.
v1.5.12 is released and should fix SSH KEYS please test and let me know in the v1.5.12 Bug report thread.
Support is handled on the Forums not in Emails and PMs.
Before you ask a question use the Search function to see it has been answered before.
To do an Advanced Search click the magnifying glass in the Search Box.
To upload pictures click the Upload attachment link below the BLUE SUBMIT BUTTON.
Before you ask a question use the Search function to see it has been answered before.
To do an Advanced Search click the magnifying glass in the Search Box.
To upload pictures click the Upload attachment link below the BLUE SUBMIT BUTTON.
-

sirhc - Employee

- Posts: 7634
- Joined: Tue Apr 08, 2014 3:48 pm
- Location: Lancaster, PA
- Has thanked: 1680 times
- Been thanked: 1361 times
Re: v1.5.11 Bug Reports and Comments
This thread is closed as v1.5.12 is released
Support is handled on the Forums not in Emails and PMs.
Before you ask a question use the Search function to see it has been answered before.
To do an Advanced Search click the magnifying glass in the Search Box.
To upload pictures click the Upload attachment link below the BLUE SUBMIT BUTTON.
Before you ask a question use the Search function to see it has been answered before.
To do an Advanced Search click the magnifying glass in the Search Box.
To upload pictures click the Upload attachment link below the BLUE SUBMIT BUTTON.
Who is online
Users browsing this forum: No registered users and 26 guests
